muy buenas ,estamos reparando un rotor de este modelo alguno sabria decirme por favor que bombilla es ? rotor kempro kr 5400 a
gracias de antemano
EA2RU
salva
Hola Salva desconozco este rotor pero hace unos meses se me fundieron las lamparitas del mando de mi rotor un yaesu y acabe montando unos leds blancos tal vez lo que tendría que haber hecho es lijarlos con el fin de que no hicieran una luz tan blanca
buenos días, las bombillas que buscas son bombillas miniatura, las venden para distinto voltaje y miliamperios,tengo una fuente de alimentacion con el mismo problema y tambien tengo que cambiarlas
http://www.tme.eu/html/ES/bombillas-miniaturas-t1-para-soldar/ramka_3620_ES_pelny.html
Saludos, EA7JHC Jose luis
Salva:
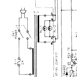
en el esquema las lamparitas del Yaesu G5500 están conectadas directamente a una de las salidas del transformador, que tiene pinta de ser de unos 12 V.
Sería fácil medir la tensión abriendo la caja, es tensión alterna.
Si no encontráis lámparas miniatura de 12-15V (o de la tensión que tenga el transformador, con un poco de márgen para no forzarlas demasiado y que se fundan prematuramente) podéis sustituirlas por un par de diodos blancos o del color que más os guste con una resistencia de limitación de corriente y un diodo para "rectificar" la alterna.
Para que el led no esté focalizado se puede "lijar" el plástico para dejarlo como esmerilado y así difunde la luz mejor.
Un saludo
jon, ea2sn
Jon, EA2SN / AE2SN
... el que lee mucho y anda mucho vee mucho y sabe mucho. (Don Quijote, libro segundo, capítulo XXV)
Examinador Voluntario para la FCC (EE. UU.) con ARRL-VEC /.../ 4,71BDXCC como EE2A con una vertical y 5-100 W
si probaremos haber que tal con unos diodos y seguramente se vea mejor ,
gracias a todos
QDURE - https://qsl.ure.es
Imprime y confirma tus QSL en tan solo tres click.
Nunca fue tan fácil y cómodo
el confirmar tus contactos.
TIENDA ONLINE URE
Publicaciones, mapas, polos, camisetas, gorras, tazas, forros polares y mucho más...
WEBCLUSTER EA4URE
Conoce el nuevo WebCluster de URE, ahora con nuevos filtros e información y compatible con GDURE


